工业冷水机|制冷系统喷气增焓技术简介
喷气增焓技术:通过中间压力吸气孔吸入一部分中间压力的气体,与经过部分压缩的冷媒混合再压缩,以单台压缩机实现两级压缩,支路制冷剂对主循环回路冷却,增加过冷度,从而增大焓差值,大大提高压缩机的效率。
“喷气增焓”实际只是制冷系统运行过程中的一个环节,能效是否提高,要看整个制冷系统循环的能效,它与制冷剂的热力特性、制冷系统的运行工况等都有关系。增焓(焓差增大)不等于能效就会提高。

我国大中院校教科书上讲解的“一次节流不完全冷却循环”的制冷运行过程中,喷气增焓只是其制冷运行过程之一。“一次节流不完全冷却循环”才是最正确的叙述。
喷气增焓功能的启动条件是决定制冷系统能效高低的关键。正确的控制系统是通过模糊控制原理,根据环境(季节)温度的变化,自动调节喷气量,使制冷系统始终处于高效运行状态。

喷气增焓技术最适于高环境温度(30°C以上)时,制取低温(-18°C以下)的工况,即最适于夏季低温冷库的运行工况,秋冬季节应该关闭该功能。 以使用R404A为例,在上述工况运行时,喷气增焓压缩机的制冷量是活塞式压缩机制冷量的一倍以上,如果冷库温度更低,将会比活塞式压缩机的制冷量大得更多。
市场上艾默生、日立、丹佛斯、海立等相继都推出了冷冻用喷气增焓式涡旋压缩机,对于提高我国制冷设备的能效水平、减少雾霾的产生、应对全球气候变暖将会有积极的意义。

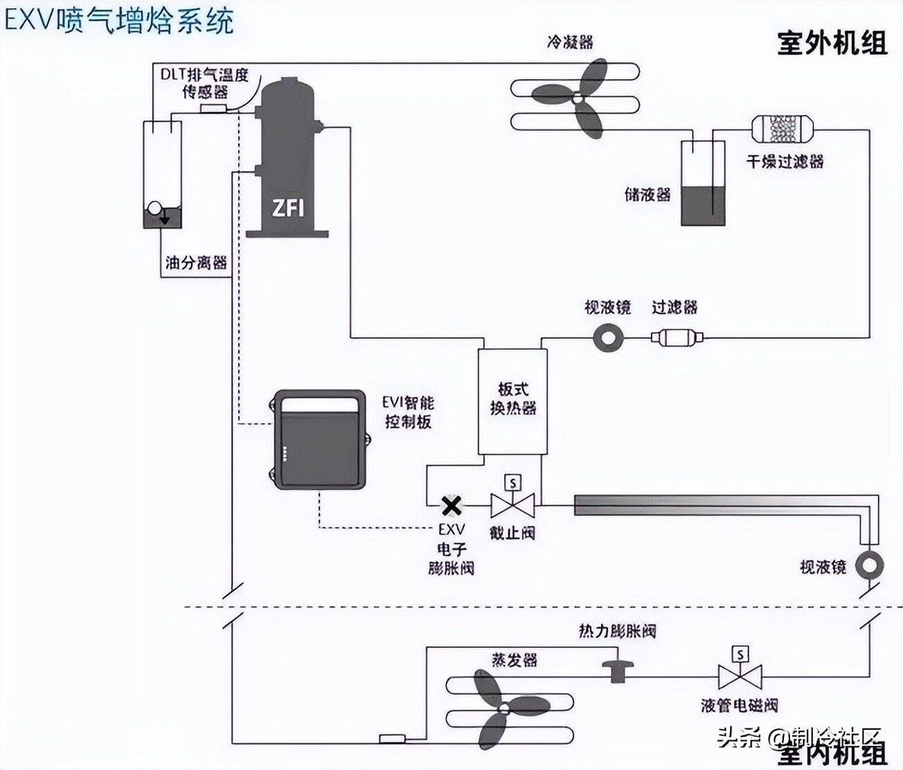
喷气增焓冷冻系统图
将喷气增焓技术用于热泵取暖,只是在极寒天气下才会提高能效。因为当启动喷气功能时,压缩机的排气温度将会明显降低,即使热量增加,但相对单级压缩而言,其输出的仍是低品位热能。
毫无争议,将喷气增焓压缩机用于冷冻系统,才能够最大程度的提高系统制冷量。有经验得知,夏季工况时, 5HP喷气增焓压缩机制冷量,相当于6-8HP单级活塞式压缩机的制冷量。
推荐新闻
-
3月25-27日 | 凯德利邀您共鉴中国氢能展(北京)
2026-03-19 -
引领恒温技术,共创绿色未来 | 凯德利集团2026全球精英招募中
2026-03-12 -
校友情深促合作,产业协同谋共赢
2026-03-12 -
强链协同 智造未来 | 凯德利与科锐晟签署战略合作协议
2026-03-12 -
凯德利-35℃极端工况冷水机组通过国家级检测,以专业实力助力工业供热转型
2026-03-12







